Обзор на 3D-принтер FlyingBear S1
Здравствуйте! Сегодня познакомим вас с FlyingBear S1 — недорогим универсальным принтером. Он быстрый, с закрытой камерой и открытой прошивкой. В обзоре попечатаем разными материалами, включая полиамид и мягкий эластомер, проведём тесты и расскажем всё, что нужно знать о принтере.
Содержание
-
Комплект поставки
-
Первое включение, интерфейс принтера
-
Технические характеристики
-
Печать разными материалами, тесты
-
Печать TPU
-
Выводы
Комплект поставки
Из коробки комплект такой:
-
Принтер
-
Сенсорный экран
-
300 грамм PLA
-
Ручка двери и винты для неё
-
Держатель филамента
-
Бокорезы
-
Стяжки
-
Пластиковый скребок
-
Набор шестигранников
-
Отвёртка шлицевая
-
Пинцет
-
Игла для прочистки сопла
-
Клей-карандаш
-
Колпак
-
Кабель питания длиной 1 метр
-
Флешка на 8 Гб
-
Кубик, видимо, напечатанный на этом принтере
Отдельное спасибо за бокорезы, пинцет и иглу для чистки сопла. Не все производители поставляют такой набор, хотя эти инструменты обязательны для работы с FDM принтерами. Как и адгезив, сменное сопло и гаечный ключ, которых в комплекте не оказалось.
Первое включение, интерфейс принтера
Перед включением нужно установить экран, ручку двери и держатель филамента. При первом включении принтер предлагает выбрать язык: английский, русский или китайский. За этим следуют калибровки: PID - калибровка температур, снятие карты высот стола, калибровка Input Shaping. От распаковки до готовности принтера к работе прошло 20 минут.
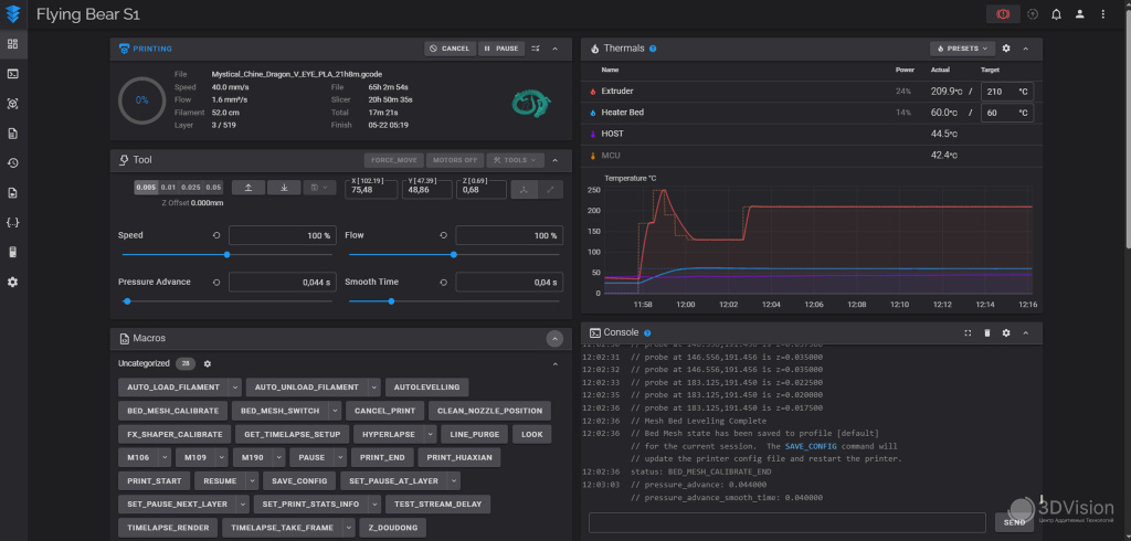
В S1 есть Wi-Fi модуль, порт Ethernet и открытая прошивка. Для подключения к веб-интерфейсу Fluidd достаточно подключиться к сети и ввести IP-адрес принтера в адресной строке браузера или Orca Slicer.
Благодаря веб-интерфейсу узнали значения частот шейперов и рекомендованные ускорения.
Из коробки Медведь выдаёт ускорения 12100, что очень неплохо.
Карта высот стола выглядит так:
Экран диагональю 4,3” отзывчивый, работает быстро. Но с интерфейсом есть трудности. Он интуитивно непонятный и сильно ограничен в сравнении с веб-версией.
.jpg)
Главный экран
.jpg)
Меню перемещения
.jpg)
Меню загрузки/выгрузки пластика
.jpg)
При считывании QR кодов не получили доступ к учебным продуктам и последнюю версию прошивки
.jpg)
При переходе по первому QR-коду получаем то, что на левом скриншоте. При переходе по второму - то, что справа.
После нескольких печатей перешли на управление через веб-интерфейс.
Стандартный вид веб-интерфейса Fluidd
Технические характеристики
Характеристики от производителя:
|
Характеристика |
Значение |
|
Область печати, мм |
220×220×250 |
|
Максимальная скорость печати, мм/с |
500 |
|
Максимальные ускорения |
20 000 мм/с² |
|
Максимальная температура хотенда, °С |
300 |
|
Максимальная температура стола, °С |
120 |
|
Печатная пластина |
Двухстороняя PEI |
|
Высота слоя, мм |
0,05 — 0,3 |
|
Диаметр сопла, мм |
0,4 |
|
Подключение |
Wi-Fi 2,4 ГГц, Ethernet, USB |
|
Мощность, Вт |
300 |
|
Напряжение питания, В |
220 |
|
Диаметр филамента, мм |
1,75 |
|
Тип экструдера |
Директ |
|
Формат файлов |
STL , OBJ , DAE , AMF |
|
Слайсер |
Orca Slicer |
|
Габаритные размеры, мм |
364×374×470 |
|
Вес принтера, кг |
15,5 |
Корпус принтера выполнен из алюминиевого профиля, боковые и задняя крышки пластиковые. Нижняя панель выполнена из миллиметровой стали. Конструкция корпуса не самая изящная, но устойчивая. Из-за этого S1 весит 15,5 кг. Передняя дверца стеклянная и открывается больше, чем на 180°. Держатель катушки крепится к задней части принтера. Там же находится датчик наличия филамента.
Вид сзади
Внутри корпуса есть LED подсветка с питанием 24В.
Механика осей X и Y — уже ставший классикой CoreXY, c ремнями 6мм и направляющими 8мм. Выполнена также, как на Ghost 6.
Маркировка моторов осей X и Y
Каретки осей сделаны из пластика. Натяжители ремней расположены в местах крепления двигателей к корпусу. Для регулировки натяжения нужно ослабить четыре винта мотора и двигать мотор. Доступ к задним винтам крепления двигателя через отверстия в корпусе, закрытые заглушками.
.jpg)
К хотенду легко добраться, так как крышка держится на магнитах. Внутри крышки два вентилятора типоразмера 4010 для обдува модели. Они довольно тихие и прилично дуют.
Хитблок цельнометаллический, с керамическим нагревателем. Термобарьер биметаллический. Такие же термобарьеры устанавливаются в FlyingBear Ghost 5 и Ghost 6. Конструкция хотенда разборная.
Сопло типа Volcano, такие типоразмеры доступны в большом ассортименте на многих площадках. Максимальная температура 300 °С. Измерили время нагрева:
|
Температура, °С |
Время нагрева, мин:сек |
|
200 |
0:36 |
|
250 |
0:53 |
|
300 |
1:19 |
Стол принтера приводится в движение двумя несинхронизированными моторами, крутящими трапецеидальные винты диаметром 8 мм. Перемещается по четырём линейным направляющим диаметром также 8мм.
Нагревательная пластина — трёхмиллиметровый алюминий с магнитным покрытием. Под пластиной нагреватель с питанием 220 В.
Съёмная пластина покрыта PEI с двух сторон.
Выравнивание автоматическое, по тензодатчикам в платформе. Работает безупречно и первый слой всегда такой, как надо.
Максимальная температура стола 120 °С, время нагрева от 23°C ниже:
|
Температура °С |
Время нагрева, мин:сек |
|
60 |
1:51 |
|
80 |
3:10 |
|
100 |
4:53 |
|
120 |
8:13 |
Экструдер облегчён по сравнению с Ghost 6 и оснащён мотором Nema 14.
Шестерня, передающая момент с мотора на подающие колёса, стала косозубой и больше не имеет люфта, как это было в предыдущих «Медведях».
На сайте производителя можно заказать эту шестерню отдельно, поэтому к её долговечности есть вопросы, хотя у нас проблем не возникало. Подающие колёса сделаны из нержавеющей стали.
От старших братьев S1 унаследовал прозрачный канал подачи.
Также есть возможность регулировать усилие прижима подающих колес.
Управляющая электроника расположена внутри принтера, и накрыта крышкой.
В правой части крышки есть переключатель напряжение питания, и чтобы к нему добраться, нужно либо быть очень ловким, либо снять правую панель корпуса.
Для доступа к электронике нужно открутить нижнюю панель корпуса. За ней материнская плата MKS SKIPR Mini. Мозги принтера - процессор Rockchip RK3328, и контроллер шаговых двигателей STM32F4. Драйверы двигателей - TMC2209 V2. Оперативная память - 1 Гб.
Колпак принтера, который превращает его в закрытый, не похож на «шапки» предыдущих медведей. Имеет прямоугольную форму и сделан из плотной ткани.
.jpg)
Закрытость внутреннего пространства обеспечить почти невозможно, так как крышка не идеально повторяет форму корпуса, а на задней панели много отверстий.
Это половина беды. Вторая половина скрывается в способе крепления колпака к принтеру. На внешнюю сторону задней стенки приклеена липучка, к которой он и цепляется. На боковых стенках также липучки, удерживающие его. Липучки приклеены к корпусу плохо, и у нас случались ситуации, когда крышка отходила от принтера вместе с ними.
Несмотря на эти минусы, S1 уверенно печатал ABS и Нейлонами.
Принтер можно апгрейдить, докупив компоненты от производителя. Всего их три:
-
Камера;
-
Задний вентилятор-улитка для обдува всей модели;
-
Угольный фильтр.
S1 прекрасно работает и без них. Спасибо FlyingBear за то, что не стали увеличивать стоимость принтера, добавляя в него не всем нужные детали.
Печать разными материалами, тесты
Сначала печатали различными PLA производства Sunlu. Их более 10 разновидностей, и мы написали статью о том, чем они отличаются. Благодаря сравнению филаментов и тестам, выяснили такие характеристики S1:
|
Характеристика |
Значение |
|
Максимальный объёмный расход на скоростных PLA, мм³/с |
~25 |
|
Максимальный объёмный расход на обычных PLA, мм³/с |
~20 |
|
Максимальный угол нависания без дефектов |
65° |
Тесты нависаний 45 - 80°
Тест допусков Orca показал максимальный результат:
Куб Orca тоже получился без проблем, винт вкручивается плавно и до конца.
.jpg)
.jpg)
Благодаря тесту VFA выявили скорости, на которых проявляется рябь:
.jpg)
.jpg)
.jpg)
.jpg)
Медведь рябит несильно и немного, по этому показателю он обгоняет многие другие принтеры
Во время проведения тестов проявился один из недостатков принтера.
Перед печатью S1 прочищает сопло, выдавливая немного пластика мимо стола, внутрь камеры печати. Выдавленный филамент скапливается внутри корпуса.
Так будет, если не убирать пластик сразу
Мы почти всегда убирали пластик сразу после выдавливания, чтобы внутри не было помойки. Иногда пруток выдавливается неравномерно, и не отлипает от сопла, образуя комок:
Из-за этого принтер может неправильно снять карту высот стола или напечатать
модель с дефектами. Такое происходит редко, но полностью от этого никто не застрахован, поэтому при старте печати нужно быть рядом с принтером, а это не всегда удобно.
К тому же, стартовые макросы увеличивают время ожидания от нажатия кнопки «Старт» до начала печати. Если преднагреть принтер, то макрос сбросит нагревы и будет делать очистку сопла с температурой стола 60 градусов.
От этого недостатка можно избавиться, изменив конфигурационный файл принтера, что мы и сделали. G-код изменён так, чтобы принтер не выдавливал филамент себе в камеру, а очищал сопло о стол. Ещё новый стартовый макрос не сбрасывает нагрев стола. Инструкция здесь.
Дальше печатали в удовольствие.
.jpg)
Штуцер
.jpg)
.jpg)
Крыльчатка. Почти вся нижняя часть печаталась на поддержках
.jpg)
Куб орка из ABS. Винт не вкрутился, но внешний вид очень аккуратный.


Этот же куб, с разных сторон


Косозубая шестерня


Крючок


Уголок
Sunlu PLA Matte красный и синий:

Больше о том, что это, здесь




Стенфордский кролик
Настройки печати для всех материалов ниже:
|
Температура сопла, °С |
270 |
|
Температура стола, °С |
100 |
|
Скорости печати, мм/с |
до 90 |
|
Скорость вентилятора, % |
до 15 |
|
Заполнение |
Сплошное |
|
Высота слоя, мм |
0,2 |
|
Температура сопла, °С |
210 |
|
Температура стола, °С |
60 |
|
Скорости печати, мм/с |
до 250 |
|
Скорость вентилятора, % |
100 |
|
Заполнение |
15%, сетка |
|
Высота слоя, мм |
0,15 |
|
Температура сопла, °С |
245 |
|
Температура стола, °С |
80 |
|
Скорости печати, мм/с |
до 200 |
|
Скорость вентилятора, % |
до 40 |
|
Заполнение |
15%, сетка |
|
Высота слоя, мм |
0,2 |
|
Температура сопла, °С |
265 |
|
Температура стола, °С |
105 |
|
Скорости печати, мм/с |
до 50 |
|
Скорость вентилятора, % |
0 |
|
Заполнение |
50%, сетка |
|
Высота слоя, мм |
0,08 |
Печать TPU
Важной характеристикой принтера является его умение печатать эластомерами. Мы проверили, как медведь справляется с эластомером твёрдостью A95 по Шору. Точнее - REC EasyFlex.
Для нормальной печати пришлось немного подкрутить винт регулировки прижима на печатающей голове. Пластик заправили в обход тефлоновой трубки и подвесили на импровизированный держатель.
Так продолжалось недолго, и мы спроектировали кронштейн для верхнего подвеса катушек и напечатали его из PETG. Сняли короткое видео, в котором больше информации об этом, а также 3д модели.


Далее печатали TPU с помощью кронштейна. Иногда, в начале печати, пруток загибался в пространстве между подающими колёсами и трубкой хотенда. Из-за этого приходилось останавливать печать и удалять остатки пластика из механизма. Однако, мы нашли способ избежать загибания филамента - отрегулировать прижим подающих колёс и держать эластомер в натянутом состоянии во время заправки в принтер. После таких операций проблем с застреванием не было.
Настройки печати:
Температура сопла, °С | 220 |
Температура стола, °С | 50 |
Скорости печати, мм/с | до 40 |
Скорость вентилятора, % | 100 |
Заполнение | 15%, сетка |
Высота слоя, мм | 0,2 |
Перед печатью сделали тест откатов:

Первый блин комом:

Тест откатов не помог
Тот же блин, после сушки филамента:

И другие блины.

На основании блинов можем сделать вывод, что S1 справляется с эластомерами твёрдостью А95 и выше.
Выводы
FlyingBear S1 имеет свои недостатки, как любые другие принтеры. Из коробки он показывает прекрасное качество печати, неплохую скорость, возможность работать со сложными материалами, простое обслуживание хотенда и распространенный форм-фактор сопла. Открытая прошивка позволяет менять все возможные настройки, добавлять макросы и всегда быть в курсе того, что происходит с принтером. При этом стоит медведь дешевле принтеров аналогичных конструкций от других производителей.
S1 лучше всего подойдёт тем, кто уже имеет опыт печати и понимает, что ему нужно.
Если вы новичок, но хотите начать с FlyingBear S1 — у вас будут прекрасные возможности. Медведь позволит ознакомиться с особенностями работы прошивки Klipper, научиться печатать многими материалами и получить свой первый, бесценный опыт.
Плюсы:
Отличное качество печати;
Открытая прошивка;
Сопло Volcano;
Возможность печатать сложными материалами;
Безотказная автокалибровка стола;
Возможность докупить модификации.
Минусы:
Интерфейс дисплея;
Долгий старт печати и очистка сопла в камеру;
Ненадёжный «Колпак»;
Спорный комплект поставки.
Мы являемся официальным дистрибьютором продукции FlyingBear в России и поможем разобраться в любых вопросах по модельной линейке производителя.
Подписывайтесь на наши новости, чтобы не пропустить больше обзоров на 3D-оборудование!
Реклама. OOO "3Д Вижн". ИНН: 7802253640